Users
The Users tab provides a comprehensive overview of user growth and activity on the platform, segmented by students and instructors. The trend graphs allow for monitoring user engagement over time, while the tables provide in-depth information about individual users, such as their enrollment activity, contributions to reviews, and the date they joined. The data can be sorted to highlight key user segments, making it easier for administrators to manage user activity and growth.

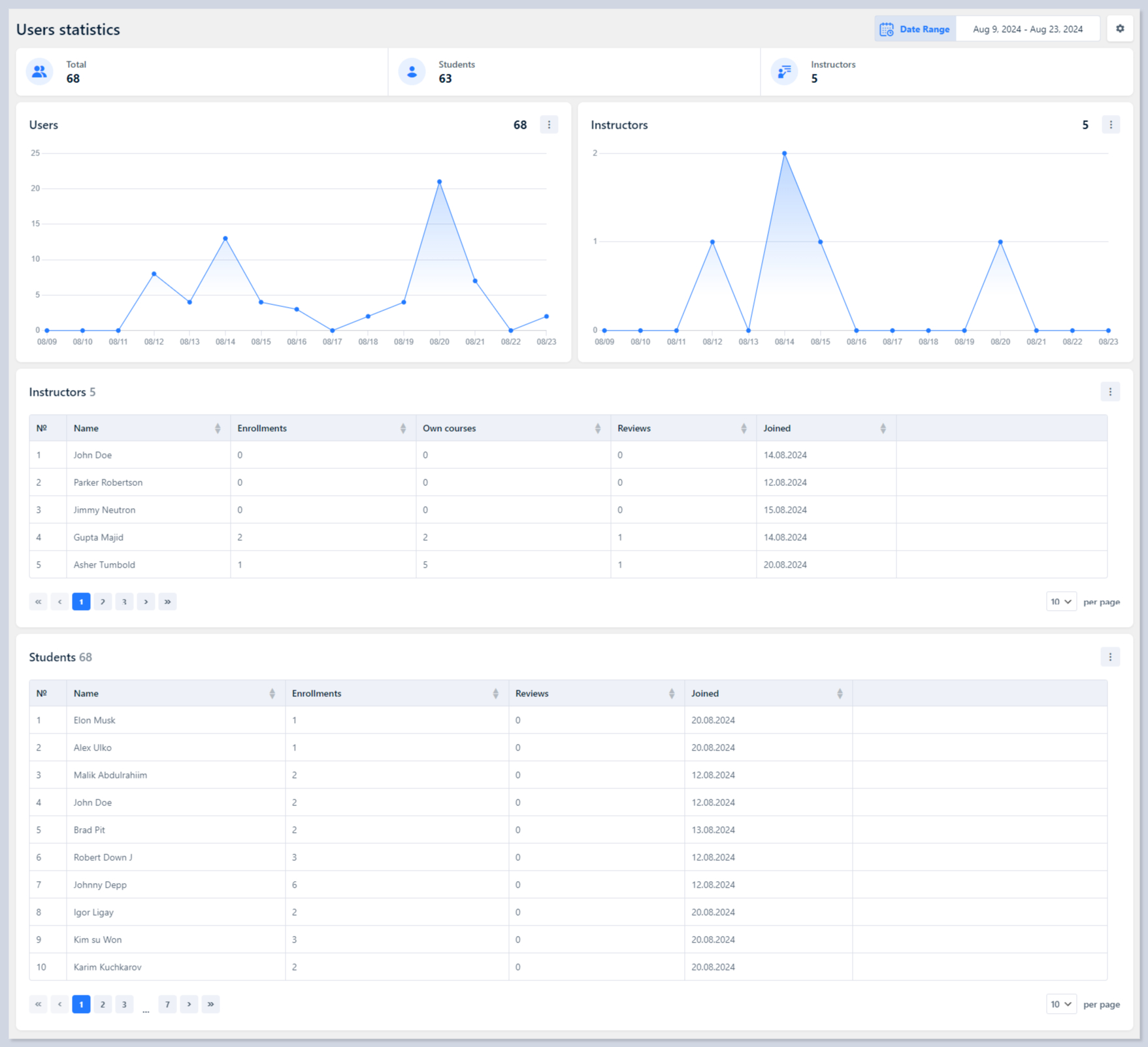
Top Summary Metrics

Total Users - The total number of users registered on the platform
Students - The total number of students currently using the platform
Instructors - The total number of instructors on the platform
Users and Instructors Charts
These line graphs show the daily trend of new user and instructor registrations over the selected date range. It visualizes spikes and drops in user sign-ups, providing insights into user growth over time.

Instructors Table
This table provides details about individual instructors:

Name - The name of each instructor.
Enrollments - The total number of students enrolled in the instructor's courses.
Own Courses - The number of courses created by the instructor.
Reviews - The number of reviews received for the instructor's courses.
Joined - The date when the instructor joined the platform.
Detailed Report - Click the button to get brief information about the selected instructor.
Students Table
This table lists detailed information about students:

Name - The name of each student.
Enrollments - The total number of courses the student is enrolled in.
Reviews - The number of course reviews left by the student.
Joined - The date when the student registered on the platform.
Detailed Report - Click the button to get brief information about the selected student.
Last updated
Was this helpful?

